«Лаборатория Числитель» представила первую в России полноценную альтернативу Grafana
Российский разработчик ПО «Лаборатория Числитель» выпустил первый на российском рынке аналог Open-Source-платформы Grafana, предназначенной для визуализации, мониторинга и анализа данных. Решение получило название «Графиня», оно входит в состав системы мониторинга ИТ-инфраструктуры «Пульт» от этого же вендора. Несмотря на схожесть названий, это решение написано полностью с нуля, не использует код Grafana и позволяет уйти от многих ее ограничений, в частности, решает известную всем пользователям продукта проблему нестабильности.
Согласно опросу CNews Analytics, только 19% российских компаний уже заменили зарубежные решения на отечественные аналоги, еще 22% — в процессе перехода. Один из инструментов, который до сих пор широко используется в большинстве крупных компаний из-за отсутствия альтернатив, — это открытая платформа Grafana, позволяющая создавать дашборды и визуализировать данные для разных целей, в том числе мониторинга.
Grafana появилась в 2014 году и с тех пор собрала вокруг себя большое сообщество пользователей: согласно данным Forbes, решение используют более 6 тыс. мировых enterprise-компаний и 20 тыс. пользователей.
«Большинство заказчиков, которые переходят на отечественные системы мониторинга, спрашивали, что же им делать с Grafana. Ведь на российском рынке аналогов до сегодняшнего дня не существовало, — отметил Дмитрий Унтила, руководитель продукта ”Пульт”. — Поэтому мы решили создать “Графиню” — портал, который сможет не только решать те же задачи, что и Grafana, но и позволит существенно нарастить функционал по мониторингу системы “Пульт”».
Помимо решения вопроса импортозамещения команда разработчиков стремилась решить вечную проблему Grafana, связанную с ее нестабильностью. Пользователи решения регулярно сталкиваются с тем, что функционал перестает работать «как раньше» после очередного обновления, из-за чего приходится все переделывать буквально с нуля.
Поэтому, взяв за основу идею Grafana, команда «Лаборатории Числитель» решила не делать очередной «форк», а разработать собственное решение с нуля, создав портал «Графиня».
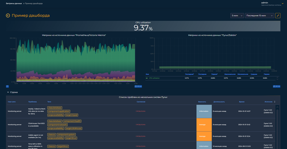
В составе релиза 1.0 пользователи Grafana смогут найти уже привычные для них функциональные модули:
- «Витрины данных»;
- «Источники данных»;
- «Администрирование».
«Витрины данных»
Это основной модуль для работы с витринами данных. Пользователь может как создавать, так и просматривать дашборды в зависимости от своей роли в системе.

При создании дашборда ему доступна возможность добавлять на него следующие типы отображения данных (виджеты):
- График;
- Таблица;
- Индикатор;
- Модель здоровья;
- Проблемы.

Каждый тип виджета имеет свой уникальный набор параметров, позволяющий гибко настраивать и модифицировать вид отображаемой информации, а также закладывать в его работу определенную логику. Например, в случае если данные в виджете сигнализируют о высокой загрузке CPU на сервере, — подкрашивать цвет фона.

«Источники данных»
На текущий момент для отображения информации на дашбордах поддерживается ряд популярных систем мониторинга и баз данных, которые могут использоваться в качестве источников:
- «Пульт»;
- Zabbix;
- VictoriaMetrics;
- Prometheus;
- PostgreSQL;
- CSV.

После подключения источника к порталу становятся доступны различные режимы запросов, с помощью которых можно получать из него данные. Так, например, для PostgreSQL доступен режим «Код», «Конструктор» и JSON.
«Администрирование»
Внутри системы есть гибкое разграничение прав доступа пользователей с помощью ролей и организаций.

Организация — это изолированная область со своими пользователями, источниками и набором витрин данных.
Внутри каждой организации пользователь может обладать правами одной или нескольких ролей:
- Наблюдатель — только просматривает дашборды в системе.
- Оператор — создает и редактирует дашборды.
- Администратор — управляет дашбордами, источниками данных, организациями и пользователями.

Портал, как и «Пульт», поддерживает два языка: русский и английский, а также светлую и темную тему.
Что дальше?
На первый взгляд может показаться, что портал «Графиня» один в один повторяет функционал Grafana. Однако помимо добавления новых виджетов и источников в модуль «Витрины данных» разработчики создадут новые модули, которые расширят возможности решения — как отдельно «Графини», так и ее связки с «Пультом». Например, уже сейчас команда разрабатывает модуль «Сервисно-ресурная модель», который позволит наглядно представлять сервис в виде древовидного графа и быстро локализовывать проблему и ее влияние на сервис. Он будет представлен в одном из ближайших релизов.
